Dasboard Sécurité
Retrouver ce service dans la console Cloud Pi via le menu Projet > Mes Projets > Sélectionner un projet > Mes Services et cliquer sur l'icône Grafana correspondant au cluster sur lequel votre déploiement applicatif est présent.
Dans cette section, nous allons découvrir comment créer un nouveau dashboard contenant un graphique.
Connexion
Pour visualiser vos métriques, sélectionner Grafana dans le tableau de bord "Mes Services".
Pour se logguer, cliquer sur le bouton en bas de page commençant par "Sign in with..."

Une fois connecté, l'accès aux dashboards est disponible via la menu hamburger en haut à gauche


Par défaut, les équipes de Cloud Pi Native ont prévu un dashboard reprenant les informations d'infrastructure (CPU/RAM/Quota/Réseaux/Stockage) de vos différents namespace ainsi que des dashboard de sécurité Kyverno/Trivy/Falco

Kyverno
Le dashboard PolicyReport remonte les informations l'état de la conformité des règles Kyverno. La consultation permet d'avoir le détail du nombre de règles respecté ou non ainsi que les règles en question.
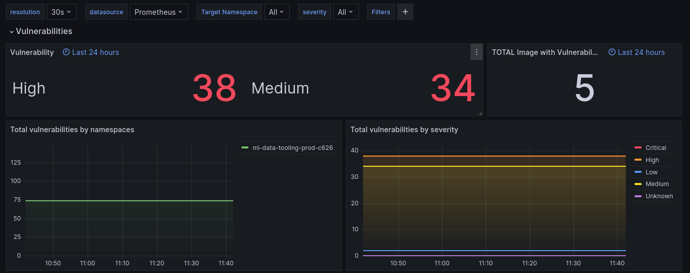
Trivy
Le dashboard Trivy Operator permet de consulter les vulnérabilités (CVE) et criticité pour les différentes workload ainsi que leur évolution dans le temps.
Falco
Le Falco dashboard permet d'avoir une vision au runtime des activités anormales (Lancement d'un shell dans un container, etc ...).
